|
|
|
|
|
近年来,固体电蓄热装置在中国北方地区火电厂调峰中得到了广泛应用,但这些应用都是以提供冬季供热为前提,在非暖热季节则基本处于闲置状态。这种情况既降低了固体电蓄热储能调峰设备的利用率,又使其应用范围也受到很大的限制。通过本项研究,提出了由固体电蓄热装置向310MW火电机组除氧器提供汽源,以替代原有的汽轮机抽汽。这一技术方案,既降低了汽轮机热耗,又使得固体电蓄热装置在非供热季节发挥调峰作用变为可能。
关键词:固体电蓄热装置,调峰,非供暖季节,除氧器
作者简介:
朱建新,男,1953年1月出生,辽宁省沈阳市人,高级工程师,电气工程专业。
刘东明,男,1961年1月出生,辽宁省沈阳市人,教授级高级工程师,硕士学位,热能动力专业。
0 引言
2016年以来,国家发改委、国家能源局等政府部门先后出台了一系列以促进能源结构调整为目标、以市场导向为杠杆的政策和措施,鼓励火力发电企业采取对机组进行灵活性改造等技术措施以提高其深度调峰能力,促进电网提高对风电、光伏发电等新能源的接纳能力。在上述背景下,大功率固体电蓄热技术以其独特的热电解耦能力受到人们的普遍关注,并被列为提高热电机组运行灵活性的重要手段之一。截止到2019年末,辽宁、吉林、黑龙江三省六个电厂共建设了大功率固体电蓄热设备1600MW,增加储热能力6400MWh。这些设备在2016年至2018年期间共完成调峰电量18亿千瓦时,所涉及的供暖面积达三千多万平方米。从设备所在区域电力系统的整体运行情况来看,这些设备的投运使风电上网率得到改善,供热电厂调峰期间的供暖能力也明显提升。然而,上述项目绝大多数以提供冬季供热为前提,在非供热季节则基本处于闲置状态。这种情况一方面降低了电蓄热储能调峰设备的利用率,另一方面其应用范围也受到很大的限制。因此,有必要对固体电蓄热装置在非供热季节实现储能调峰功能的相关技术开展应用研究。
01 固体电蓄热装置
固体电蓄热技术是将电热转换和热能存储及释放有机结合的产物,它是一种可以将电能转换为热能存储于固体蓄热材料中,在需要热量时通过特定的换热过程实现热能释放的电蓄热方式。
一般情况下,固体电蓄热装置(见图1.1)由配电系统、电热转换系统、固体蓄热系统、热交换系统等若干子系统构成。装置工作时,由配电系统提供电力,电热转换系统将电能转换成热能传递给固体蓄热系统吸收存储,当需要输出热能时,热交换系统通过换热风机将炉腔内的热空气送入换热器,换热器将热空气的热能传递给供热工质并由供热工质带走。

图1.1 固体电蓄热系统结构
02 固体电蓄热装置参与热电机组调峰的工作原理
图2.1给出的是固体电蓄热装置与热电机组联合生产的一种运行模式。在这种模式下,热电机组可保持在经济稳定的负荷下运行,固体电蓄热装置从关口表前引接一路电源,以消耗热电机组实时发电功率高出调度指令的那部分电量,从而实现机组深度调峰的功能。

图2.1固体电蓄热装置参与热电机组调峰原理
图2.2给出的是热电机组加装电蓄热装置前后电热关系变化的对比,其中虚线部分为加装电蓄装置后的关系曲线。从中可以看出:加装电蓄热装置后,最大供热功率比原来增加了ΔQ,调峰幅度比原来增加了ΔP’。而ΔP’是根据需要选取的,ΔQ则等于ΔP’×η。

图2.2热电机组加装固体电蓄热装置前后热电关系对比
03 固体电蓄热装置热电功率的周期性平衡关系
固体电蓄热装置属于三类用电负荷,除特殊情况外,其用电负荷特性是断续周期性的,这一特性可用负荷持续率来表达:

式中:ε—负荷持续率;
tg—一个工作周期内的用电时间,小时;
t0—一个工作周期内的非用电时间,小时;
T—工作周期,小时。
在对固体电蓄热装置进行设计选型计算时,可先根据用电原则确定负荷持续率,然后通过热平衡计算或者是电平衡计算确定设备的额定功率。
固体电蓄热装置的热平衡可按下列方法计算:

式中:
Qr—一个工作周期内的输入热量,kJ;
Qc—一个工作周期内的输出热量,kJ;
P—设备额定功率,kW;
P'—设备输出功率,kW;
t'g—一个工作周期内的放热工作时间,小时。
显而易见的是,固体电蓄热装置在热电机组上的应用是受一个工作周期内的输出热量制约的,也就是说,必须以相适应的热负荷为前提。这就为在没有热负荷的情况下,如何发挥固体电蓄热装置的调峰作用提出了一个新的课题。
04 非供热季节的调峰应用
4.1 基本技术路线
选择一台热电机组作为研究对象,将其调峰电量转变为热能向除氧器提供蒸汽热源,以实现在非供热季节使机组具备深度调峰的能力的同时降低机组发电热耗。
4.2 热电机组概况
本项目选择某电厂配备的310MW直接空冷抽凝式汽轮发电机组作为研究对象,其锅炉为哈锅生产的HG-1038/18.34-HM35型亚临界、一次中间再热自然循环锅炉,汽轮机为北重生产的NCK310-17.75/540/1.0/0.45三缸双排汽直接空冷抽凝式汽轮机,发电机为北重生产的T225-460/310型发电机。其主要技术参数如下:
锅炉最大连续蒸发量:1038 t/h
锅炉过热器出口蒸汽温度:548 ℃
锅炉过热器出口蒸汽压力:19.26 MPa
锅炉再热器出口蒸汽温度:547 ℃
锅炉再热器出口蒸汽压力:4.44 MPa
锅炉再热器进口蒸汽温度:354 ℃
锅炉再热器进口蒸汽压力:4.82 MPa
锅炉给水温度:246.3 ℃
锅炉给水压力:18 MPa
汽轮机排汽温度:54 ℃
汽轮机排汽压力:0.015 MPa
发电机额定功率:310 MW
定子电压:24 kV
定子电流:2773.5 A
变压器额定电压:110/24 kV
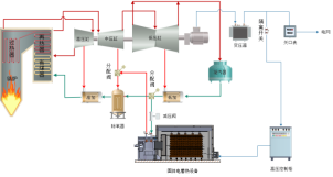
汽轮机本体由高压、中压、低压三个汽缸构成,锅炉主蒸汽进入汽轮机高压缸做功后经中间再热送入中压缸和低压缸继续做功,低压缸排汽经空冷系统凝结,凝结水送入汽轮机回热系统加热后回到锅炉。汽轮机回热系统由三台高压加热器、四台低压加热器和除氧器构成,汽轮机分七段抽汽向回热系统提供热源。该机组的原则性热力系统及THA工况的热力平衡见图4.1,典型运行工况的热力参数见表4.1

图4.1原则性热力系统及THA工况的热力平衡图
表4.1典型运行工况的热力参数

4.3 除氧器设备概况
该机组配备一台卧式除氧器,其加热汽源来至中压缸三(C)段抽汽,在THA工况下,其主要运行参数如下:
抽汽压力:1.1172 MPa
抽汽温度:376.3 ℃
抽汽量:44.2 t/h
进口水温:148.7 ℃
进口水焓:627.5 kJ/kg
进口水量:771.6 t/h
进口上级疏水温度:194 ℃
进口上级疏水焓:829.4 kJ/kg
进口上级疏水量:108.2 t/h
出口水温:182.5 ℃
出口水量:924 t/h
出口水焓:774.8 kJ/kg
4.4 除氧器汽源替代方案
如图4.2所示,在厂变与关口表之间“T”接一路电源,直接送入固体电蓄热装置。在电网低谷调峰期间,固体电蓄热装置将机组最低负荷运行时所发电量全部或部分转变为热能储存下来,以实现机组上网功率在原来50%负荷的基础上降到更低的深度调峰目标。
从4号低加出口引出一路给水经减压阀减压后送入电蓄热装置所配备的风水换热器,将所储存热量转变为蒸汽。风水换热器出口蒸汽通过流量分配阀门与C段抽汽管道相连,用以替代(或部分替代)汽轮机中压缸C段抽汽向除氧器提供热源。

图4.2除氧器汽源替代系统示意图
由汽轮机抽汽作为除氧器汽源时,抽汽压力是随着机组负荷变化的,为避免自沸腾及节流损失,一般情况下,除氧器都采用滑压运行方式。由固体电蓄热装置向除氧器提供的汽源则可以可以保持稳定的蒸汽参数。因此,除氧器可以采用定压运行方式,既可以避免自沸腾和节流损失,低负荷时,也不必切换汽源。
4.5 系统能量平衡分析
4.5.1 机组深度调峰时的日负荷分配
为便于研究,根据我国310MW机组目前的总体运行水平,假定研究对象的负荷率为75%、机组最小运行负荷为50%、厂用电率为5.5%、低负荷调峰时长为6小时,将机组发电机出口发电功率按以下方式分配:
0-5时:155MW
5-23时:310MW
23-24时:155MW
4.5.2 除氧器热能需求分析
表4.2给出的是除氧器在THA工况和50%THA工况运行时对电蓄热装置的热能需求的分析结果。
表4.2除氧器对电蓄热装置的热需求

4.5.3 系统调峰时段电热平衡分析
表4.3给出的是调峰时段机组以155MW负荷运行时的热电平衡计算结果,由此可以看出,如果调峰时段发电机出口发电功率为155MW,扣除厂用电关口表前的发电功率为146.5MW,如果将其中的121.5MW转换为热能,可将调峰期间上网功率降至25MW(8%),同时存储2492.7GJ热量,供除氧器全天使用。
表4.3除氧器热平衡计算结果

05 结论
1)用固体电蓄热装置所储存的热量替代汽轮机抽汽向除氧器提供热源的技术方案,从根本上突破了外部热负荷对固体电蓄热装置用电功率的制约,从而可以使热电机组在非供热季节仍然具有深度调峰的能力,同时也降低了机组的发电热耗。
2)如果除氧器采用定压运行方式,可以避免节流损失,低负荷时,也不必切换汽源。
3)用固体电蓄热装置所储存的热量不仅可以向除氧器提供热源,还可以向中低压缸、低压加热器、汽动给水泵、厂用其他热力设备提供热源。因此,热电机组配备固体电蓄热装置后,即使在非供热季节,仍然可以发挥其深度调峰作用。
- 西安热工研究院有限公司
- 中国电机工程学会
- 国家核电技术公司
- 中国电力科学研究院
- 火力发电分会(电机工程学会)
- 火力发电分会(中电联)
- 中国电力规划设计协会
- 中国电力建设企业协会
- 华润电力控股有限公司
- 国电电力发展股份有限公司
- 华能国际电力股份有限公司
- 大唐国际发电股份有限公司
- 中国华电工程(集团)有限公司
- 山东黄台火力发电厂
- 中国华电集团发电运营有限公司
- 内蒙古蒙电华能热电股份有限公司
- 园通火力发电有限公司
- 广西柳州发电有限责任公司
- 株洲华银火力发电有限公司
- 内蒙古岱海发电有限责任公司
- 山西漳山发电有限责任公司
- 湖北华电黄石发电股份有限公司
- 黑龙江华电佳木斯发电有限公司
- 陕西蒲城发电有限责任公司
- 福建华电永安发电有限公司
- 开封火力发电厂
- 华电国际邹县火力发电厂
- 中山火力发电有限公司
- 山西阳光发电有限责任公司
- 国电长源电力股份有限公司
- 山东新能泰山发电股份有限公司
- 宜昌东阳光火力发电有限公司
- 扬州火力发电有限公司
- 太仓港协鑫发电有限公司
- 甘肃电投张掖发电有限责任公司
- 陕西渭河发电有限公司
- 国投钦州发电有限公司
- 大唐淮南洛河发电厂
- 国电丰城发电有限公司
- 靖远第二发电有限公司
- 国华绥中发电有限公司
- 元宝山发电有限责任公司
- 开封火力发电厂
- 云南华电巡检司发电有限公司
- 云南华电昆明发电有限公司
- 国投宣城发电有限责任公司
- 山东黄岛发电厂
- 国投北部湾发电有限公司
- 西北发电集团
版权所有©火力发电网 运营:北京大成风华信息咨询有限公司 京ICP备13033476号-1 京公网安备 110105012478 本网站未经授权禁止复制转载使用












